CloudLinker安全审计
CloudLinker 更新日志
Linkit 更新日志
CloudLinker概述
简介
名词解释
功能特性
团队套餐
CloudLinker产品使用
快速上手
配置团队
配置集群
配置工作组
Linux运维
Windows运维
数据库运维
日志审计
SQL指令拦截
SQL 审批
运维统计
系统日志
告警通知
管控节点
不同权限账号免密登录
Linux免密登录
Windows 免密登录
CloudLinker视频教程
使用CloudLinker的前期准备工作
如何配置管控节点?
如何添加主机数据库?
怎样连接机器?
如何添加成员?
哪里追溯日志查看问题?
安全审批部分怎么使用?
多人协作的功能是什么?
CloudLinker 常见问题
Windows相关问题
连接 Windows Server 服务器失败
使用域账号连接Windows服务器
Windows11 无法通过mstsc RDP连接 Windows Server 24H2及以上内核版本
Windows 11 24H2 连接 Windows Server 花屏
数据库相关问题
使用 DBeaver 连接 MySQL 报错
CloudLinker 连接不支持调用数据库存储过程
常见功能项相关问题
等保安全相关问题
绑定虚拟MFA设备
CloudLinker平台相关协议
《用户协议》
《隐私协议》
-
+
首页
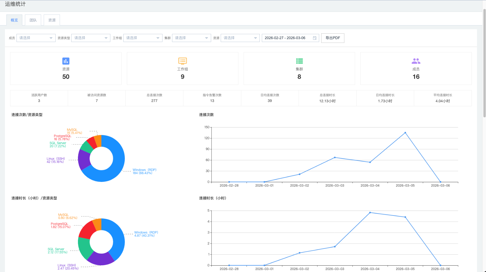
运维统计
统计整个团队的运维及资源概况,仅供管理员查看。 (概览标签页支持导出PDF)  如图显示资源的概览、连接次数以及连接时长的统计。  如图显示告警指令、成员连接资源以及次数的统计。  如图显示与告警相关的成员以及资源的统计。  如图显示近 30 天团队成员的连接人次的统计。  如图显示近 30 天热门资源组的排序统计。
吴晓俊
2026年3月6日 14:18
转发文档
收藏文档
上一篇
下一篇
手机扫码
复制链接
手机扫一扫转发分享
复制链接
Markdown文件
分享
链接
类型
密码
更新密码